4 min de lecture

Vous souhaitez informer, guider ou étonner les visiteurs et dynamiser votre site web ? Découvrez l’incontournable WiserNotify.

Lorsque j’ai construit mes sites, j’ai toujours souhaité ne pas rester sur quelque chose de statique, de figé, et qui n’évoluerait plus dans le temps. Ainsi, je me suis lancé dans WordPress la fleur au fusil, guilleret et confiant dans le contenu que j’allais proposer. Pourtant au bout d’un moment, les projets s’accumulant, il devient difficile d’animer ses sites seulement par des publications. Il existe plusieurs techniques pour dynamiser son site web. J’ai opté pour les notifications de l’incroyable WiserNotify.

Social ? La preuve !

La première notification que j’ai créée et je ne dois pas être le seul à démarrer avec celle-ci est un simple popup situé en bas de la page pour indiquer le nombre de visiteurs en ligne. Cela paraît simple, mais sur mon site Lesgoodnews qui est, pour ma plus grande joie, assez visité, je compris aussitôt l’intérêt. Cela montre à l’internaute qu’il n’est pas le seul à parcourir le site. Ainsi, une simple notification apparaissant discrètement en bas de l’écran crée une preuve sociale. C’est d’ailleurs un des aspects que l’on développe par la suite en intégrant les retours Facebook et Twitter. De fait, vous avez augmenté le sentiment de confiance dans votre site et le visiteur découvrira plus volontiers votre contenu. Ainsi WiserNotify a clairement réduit mon taux de rebonds, c’est-à-dire qu’ils ont navigué dans le site. Il a également favorisé le temps passé sur la page d’accueil.

Un petit exemple de notification embarquée.

Invitation à la découverte

Une autre fonctionnalité très utile, que j’utilise entre mes trois sites principaux, est l’appel à l’action (call-to-action ou CTA). J’ai pu, en quelques minutes, générer une petite invitation pour mener les visiteurs de Lesgoodnews vers une page de destination, créée avec Vbout, pour les romans de ma saga Markind. Encore une fois, le résultat est présent avec un flux continu de visiteurs. Encore un exemple, j’ai créé beaucoup de contenu différent sur le site Markind. Pour mettre en lumière le nouveau contenu, une nouvelle fois cette solution de notifications me facilite la tâche. Avec un très grand choix de modèles et de formats d’annonces, il y en a pour tous les goûts. Bien évidemment, elles peuvent s’adapter à votre charte graphique très aisément.

Notifier avec parcimonie

Ce système a un double tranchant. Sans retenue, votre site web deviendrait un véritable sapin de Noël. L’effet serait alors de gêner vos visiteurs, voire de les perdre. Il faut donc savoir les doser et ne pas les utiliser à outrance. WiserNotify a tout prévu. Les options sont nombreuses : déclenchements conditionnés, durée d’affichage, cibler les mobiles ou non, ordre de priorité, formats. Vous avez plus que le choix. Une fonctionnalité que j’utilise de plus en plus est la notification embarquée. Vraiment très simple et efficace. Par exemple, sur le site de mes romans Markind, au-dessus du bouton invitant les lecteurs à découvrir le premier chapitre, une discrète notification indique le nombre de lecteurs sur les huit derniers jours. Une nouvelle fois, j’ai remarqué une nouvelle augmentation des accès.

WiserNotify test a-b Philippe Ruaudel

WiserNotify, une solution puissante

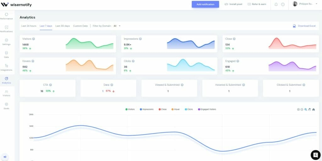
WiserNotify brille non seulement par sa simplicité, mais aussi par son moteur puissant. Les annonces ont toujours fonctionné à merveille. Mes sites n’accusent pas de ralentissements. Et l’analytique ? Je ne vous ai pas parlé de la partie analytique. Tout bonnement impressionnantes, les statistiques sont tout de suite compréhensibles. J’utilise la fonction des tests A/B. Très simplement, je peux voir quel format d’annonce est efficace et décider de l’afficher par défaut. Plus qu’utile, on est parfois étonné de voir qu’un format est plébiscité. WiserNotify est constamment mis à jour. Son concepteur, Dipak, est formidable, à l’écoute et d’une très grande gentillesse. Depuis plus d’un an, ce produit m’accompagne dans mes créations web. Et même plus loin, car ce produit permet une intégration avec un nombre impressionnant de services.

WiserNotify analytique Philippe Ruaudel

Laisser un commentaire

Votre adresse e-mail ne sera pas publiée. Les champs obligatoires sont indiqués avec *

Ce site utilise Akismet pour réduire les indésirables. En savoir plus sur la façon dont les données de vos commentaires sont traitées.